Why Virtana for Public Sector

  • Faster MTTR & Higher Readiness – Correlated telemetry + dependency maps cut time to isolate faults and restore services, with AI-driven correlation that reduces noise and accelerates response.
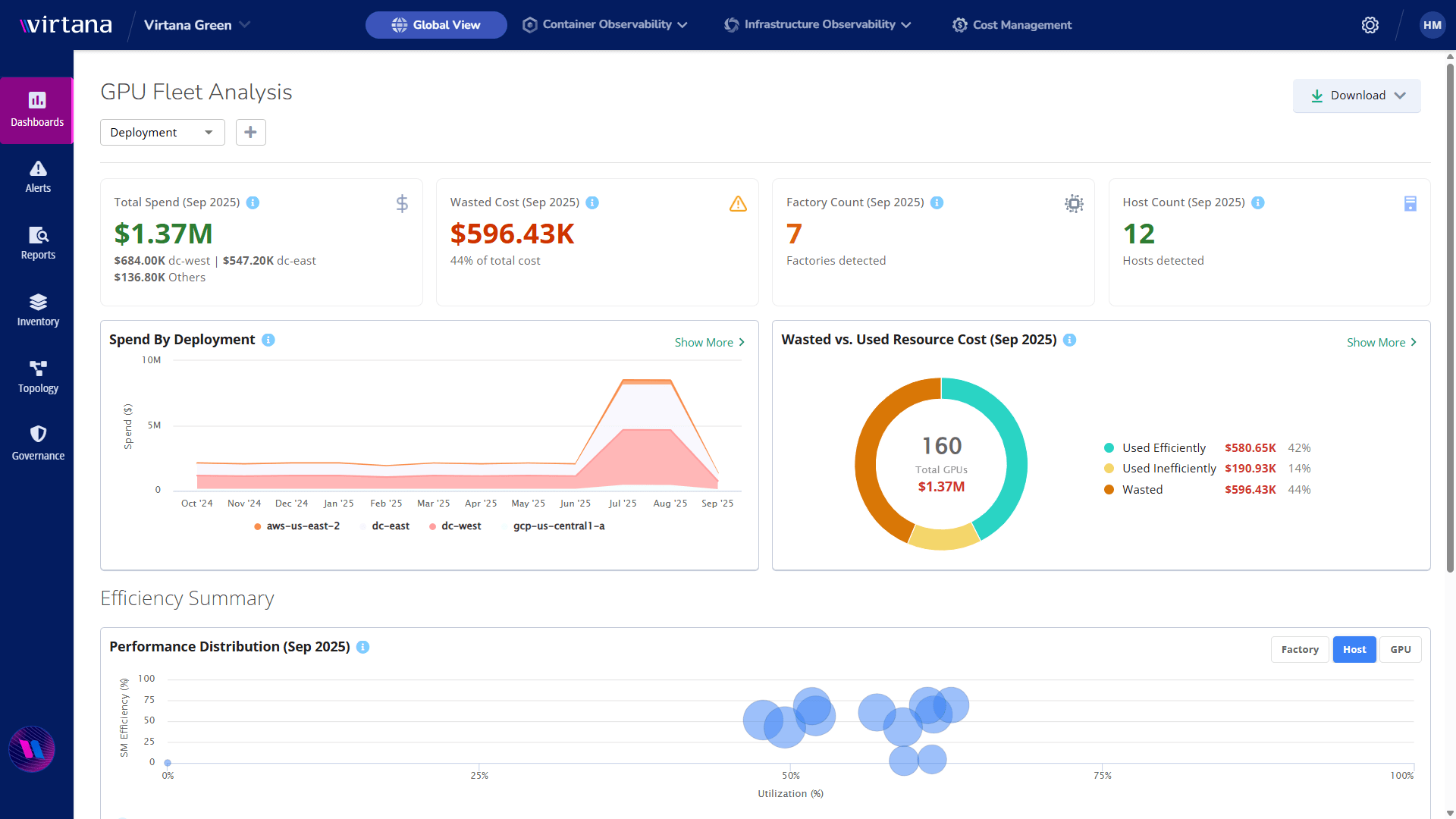
  • AI at Lower Risk & Cost – Increase GPU utilization, prevent bottlenecks, and govern spend by program or project with AI-powered insights that make every workload accountable.
  • Operational Transparency – Single, consistent view across multi-cloud, on-prem, and edge with open standards, enhanced by AI models that detect anomalies and silent failures others miss.
  • Future-Ready Platform – Modular capabilities across Service, Container, Infrastructure, and AI Factory Observability (AIFO), delivering the most complete AI-native observability suite in the market.
Programming,Engineer,Soldier,Handles,Ai,Brain,And,Deep,Learning,Data

What Virtana Enables for Public Sector

AI Factory Observability for Government
End-to-end AI pipeline insight into model training and inferencing: GPU/accelerator utilization, queue health, data pipeline latency, and SLOs—so you can scale AI securely, cost-effectively, and with confidence in outcomes.
 
Mission-Critical Visibility Across Hybrid & Edge
Correlates metrics, logs, traces, events, configs, and topology with OpenTelemetry support, powered by AI-driven event intelligence for faster fault isolation and smarter triage across on-prem, multi-cloud, and disconnected/air-gapped sites.
 

public_sector_3_edited

Spend & Capacity Governance
AI-assisted forecasting and right-sizing to eliminate idle or over-provisioned resources, show back/charge back cost by project or program, and predict future demand with greater accuracy.
 
Zero Trust–Aligned Operations
Deep observability that supports Zero Trust journeys and OMB/CISA logging guidance, strengthened by AI-based anomaly detection and role-aware access insights that reduce exposure.
 
Deploy Anywhere, Operate Securely
SaaS or on-premises, including IL-restricted and air-gapped deployments, with data-residency options and minimal external dependencies—plus AI-powered automation that keeps operations lean and resilient.

why-virtana-for-ps

Key Use Cases

Federal Agencies

Civilian Agencies

Cross-program transparency and cost control; accelerate ATO renewals with evidence-rich telemetry and change tracking.
 

Defense & Intelligence

Readiness for large-scale AI/ML and mission systems: GPU fleet health, edge observability, dependency mapping, and rapid fault isolation in disconnected ops.
 

Space & Research

HPC/AI pipeline visibility from ingest to inference; capacity planning to meet launch windows and research deadlines.
 

public_sector_space

State & Local

Smart Communities & Transportation

Real-time service health for IoT/SCADA, curb-to-core dependency mapping, and incident triage with automatic impact analysis.

 

Education

Optimize campus workloads, track cost and performance by department or grant, and protect sensitive data with scoped telemetry.

 

Emergency Management

Surge-ready capacity planning, situational observability during incidents, and post-event forensics with retained logs/metrics.

 

key-use-cases

Integrated Public-Sector Ecosystem

Virtana collaborates with leading technology and services providers to deliver secure, scalable public sector solutions:

  • Dell Technologies – Deep storage/infra visibility for performance, capacity, and cost governance.
  • NVIDIA – GPU and AI stack telemetry for utilization, queueing, and inference performance insights.
  • ServiceNow – Auto-enriched incident creation with service topology and root-cause context.
  • Carahsoft – Public-sector distribution and access to common procurement vehicles.
  • Leading Systems Integrators – Works within enterprise architectures implemented by Accenture, Northrop Grumman, Lockheed Martin, SAIC, Leidos, GDIT, and others.
public_sector_logos_cropped
Ready to Transform Your Mission IT?

Ready to strengthen mission resiliency and scale AI with confidence? Request a personalized demo to discover how federal agencies use Virtana to improve service resilience, reduce operational risk, and optimize workloads across cloud, on-prem, and edge environments.

Thank you for your interest.

WordPress Cookie Notice by Real Cookie Banner